电解水制氢PLC测控系统
产品分类: 自控工程
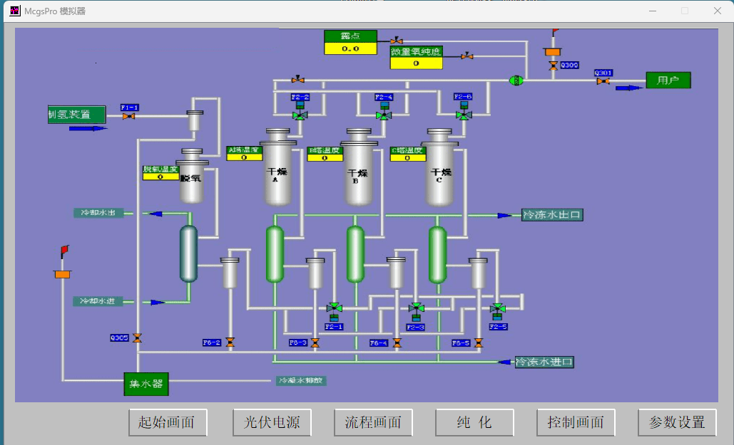
电解水制氢PLC测控系统测控系统中安装有温度变送器、压力变送器、差压变送器、流量变送器采集生成过程的数据、各变送器 通过电缆连接到系统控制器(计算机控制中心),系统控制器可以是微型计算机或可编程控制器或其他工业控制机。控制器根据监控信息控制系统正常运行。系统还安装许多现场观测的压力表、温度 计、液位计等,方便人工监视。压力控制在电解水过程中,要求电解槽、分离器、洗涤器等装置在正常的压力下工作,压力
订购热线:13263254312
立即咨询电解水制氢PLC测控系统




测控系统中安装有温度变送器、压力变送器、差压变送器、流量变送器采集生成过程的数据、各变送器 通过电缆连接到系统控制器(计算机控制中心),系统控制器可以是微型计算机或可编程控制器或其他工业控制机。控制器根据监控信息控制系统正常运行。系统还安装许多现场观测的压力表、温度 计、液位计等,方便人工监视。
压力控制
在电解水过程中,要求电解槽、分离器、洗涤器等装置在正常的压力下工作,压力控制也是系统设备安全的重要保证。压力主要影响电解效率,适当的高压可降低电解液的含气度,使电解液导电性增强,提高电解效率。但压力太高会增大氢气和氧气在电解液中的溶解度,减少了氢气与氧气的产量。电解水制氢系统的主要设备都设有压力测量,图3中仅显示了氢分离器的压力测量点门,该点压力能反映 系统压力,即电解槽、分离器、洗涤器等的压力。由于不同的电解水制氢设备的组成,结构不同,系统压力设定也不同,低的设在0.5MPa至1.0MPa,高的达4.0MPa。
压力变送器把压力转换成电信号给控制器处理
系统压力控制主要通过氢气洗涤器输出调节阀与氧气洗涤器输出调节阀的开度来调节压力,在冷却器、储气罐等设备上都有压力检测,就不介绍了。
电解槽氢气与氧气两侧的压力差控制,若电解槽氢、氧两侧的压力相差过大,会造成氢氧气相互渗透形成混合气体,混合气体极易产生爆 炸。在氢气洗涤器与氧气洗涤器的上方各有一个压力取样口,通过管道连接到差压变送器可,系统控制 器根据压差对氢气洗涤器输出调节阀与氧气洗涤器输出调节阀进行控制,使压差保持在安全范围内,一 般电解水制氢系统允许压差为± 50mm水柱。
气水分离器的液位控制
前面介绍过洗涤器的液位由液体出口高度决定,而气水分离器的液位需系统控制器来控制。
气水分离器的安装高度要高于电解槽,分离器的液位就是电解槽的液位,保证电解槽充满电解液。
电解时产生氢气和氧气,会使气水分离器的液位逐渐下降,如果液位太低,气体有可能进到下面的 出液管,发生氢气与氧气混合,是极其危险的,所以保持气水分离器的液位在安全范围内非常重要。
氢气和氧气的气水分离器结构相同,在气水分离器侧面上下有2个液位取压点,通过管道连接液位变送器(一种差压变送器)L1与L2,系统控制器根据变送器的信号控制纯净水箱的补水泵给洗涤器补 水,洗涤器的水通过上弯管到气水分离器,保证气水分离器的液位在安全范围内。
冷却水箱也有液位检测
温度控制系统多个设备有温度测量与控制,主要有电解槽液温、气液分离器内温度、冷却水箱温度等,由于 检测点较多,图中未标出。
电解槽温度非常重要,温度超过90℃会有大量水蒸气混入氢气和氧气,影响系统效率,连续高温运 行使电解槽内石棉隔膜的寿命缩短。但电解槽内温度过低会影响电解效率,系统温度通常控制在 80~90℃0电解槽温度高时要启动冷却水泵,特别是换热器的冷却。也可减小电解槽的电流,若温度超过上限值就要关闭电解槽电源。电解槽本身带有温度测量装置,小电解槽在氢气出口管安装温度测量装置,由温度变送器把信号传给控制器处理。
气液分离器内温度要比电解槽温低才有利于气液分离,同样靠冷却水降温。
当冷却水箱水温较高时要加大散热器风扇力度,降低进入冷却水箱的水的温度。
在氢气冷却器与氧气冷却器上有温度检测点。
流量检测
在氢气冷却器与氧气冷却器的输出管道有气体瞬时流量检测,F1是氢气瞬时流量变送器,F2是氧气瞬时流量变送器。系统控制器将瞬时流量与输入电解槽的瞬时电功率比较可得到此时的电解效率。系统控制器把瞬时流量累计起来就是累计时段的气体产量。
其他
纯净水生产设备是独立的设备,本身有独立的控制设备,有温度、压力、液位、流量以及多个电气 参数检测与控制。
直流电源设备除了电气参数检测与控制外,还有温度测量与冷却水控制。
大中型电解水制氢系统的许多部件都安装有现场压力与温度检测仪表,并且有报警功能。
系统有电解液浓度检测点,可定时取样进行分析。
系统中有许多阀门,有开与关的电磁阀,也有防止液体或气体倒流的止回阀,还有手动阀门,这些 阀门控制各设备之间的连接。还有一些在检修时进行放空与排污的阀门。

-
天津医院新风空调集中控制系统
医疗环境的每一度温差、每一次空气循环,都关乎患者康复与诊疗安全。天津医院引入的新 -
废气处理控制系统的系统功能
废气处理控制系统的主要功能是对工业生产或污水处理过程中产生的废气进行有效的收集、 -
软启动柜
(一)用途本公司生产的软起动柜主要用于接收液位控制仪(器)所输出的高、低水位控制 -
中央空调高效机房
中央空调高效机房是通过优化能源管理和控制策略,提高空调系统运行效率,降低能耗和运
- 东胜亚电气
- 客服QQ:1398690415
- 服务热线:13263254312
- 售后服务:010-81377166
- 电子邮件:1398690415@qq.com
- 公司地址:北京市北京经济技术开发区荣华中路5号院









