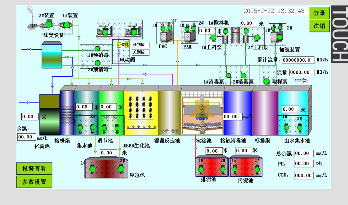
污水控制系统-自动控制
- 发表时间:2025-07-10
- 来源:网络
- 人气:
1、方案概述
泵站LCU(Local Control Unit)控制系统是泵站自动化的重要组成部分,旨在实现泵站设备的集中管理与高效运行,保障水资源的稳定输送和调度。该系统集成了先进的自动控制技术和智能化管理手段,适用于各种规模的泵站,包括供水泵站、排水泵站、污水泵站等。
1. 系统架构与组成 泵站LCU控制系统采用模块化设计,核心组件包括PLC(可编程逻辑控制器)、HMI(人机界面)、通讯模块、电源模块及I/O(输入/输出)模块。系统通过这些组件实现对水泵、阀门、传感器、变频器等设备的实时监控与控制。LCU控制系统既可以独立运行,也可以与SCADA系统或其他上位系统集成,形成泵站的完整自动化控制网络。
2. 自动化控制与调度 系统采用多种控制策略,包括PID控制、前馈/反馈控制、顺序控制等,实时监测泵站的水位、流量、压力等关键参数,并根据设定的运行条件自动调节水泵的启停、转速和阀门的开关状态。LCU控制系统可以根据不同的运行场景和需求自动调度泵组的工作模式,确保泵站在各种负荷情况下的高效、稳定运行。
3. 安全性与可靠性 泵站LCU控制系统注重设备运行的安全性与可靠性。系统具备完善的故障检测与保护机制,可以对超压、过流、缺水等异常情况进行自动报警和紧急停机保护。此外,系统支持冗余设计,确保在关键设备或通讯链路故障时,控制系统仍能保持正常运行,从而保障泵站的连续工作。
4. 数据采集与远程监控 LCU控制系统通过工业以太网、无线通讯或现场总线与上位系统进行数据通讯,实现泵站的远程监控与管理。系统可实时采集泵站的运行数据,并上传至中央控制室或云平台,管理人员可以通过HMI界面或远程终端实时查看泵站的运行状态、设备参数和历史记录,并根据实际需求进行远程操作和参数调整。
5. 节能控制与优化 泵站LCU控制系统在设计上注重节能效果,通过智能化的运行调度与变频控制技术,系统能够根据泵站的实际需求自动优化泵组的运行工况,减少不必要的能耗。同时,通过对水泵启停次数和运行时间的优化管理,系统进一步提升了能源利用效率,降低了泵站的运营成本。
6. 灵活性与可扩展性 LCU控制系统具备良好的灵活性和可扩展性,可以根据泵站的具体规模和功能需求进行定制化配置。系统支持多种标准通讯协议和接口,能够与不同类型的现场设备和上位系统无缝对接,适应各种复杂的应用场景。此外,系统的模块化设计使得后续扩展和升级更加便捷。
通过实施该方案,泵站LCU控制系统能够显著提升泵站的自动化水平与管理效率,实现水资源的稳定调度与安全输送,同时大幅降低能耗和运营成本,助力泵站实现智能化和可持续发展。


下一篇:暂无
- 2025-07-10污水控制系统-自动控制
- 2025-07-09截流井控制柜装配调试合格发货
- 2025-06-25医院项目污水控制柜
- 2025-05-19公司8台污水控制柜调试合格顺利发走
- 2025-04-25以专业匠心铸就品质,助力医院污水处理项目顺利推进
- 2025-04-18欢迎客户莅临参观,共筑合作新篇
- 2025-04-11PLC控制柜的装配工艺注意事项
- 2025-04-10北京东胜亚电气技术有限公司给客户编写的空调新风系统
- 2025-03-27北京东胜亚电气PLC柜调试工作稳步推进,项目交付进入关键阶段
- 2025-03-143月14日公司组织生产部员工参加电装规范考试
- 2025-03-12污水处理控制柜的主要特点
- 2025-03-12天津客户来公司参观学习
- 2025-03-04自控系统发展趋势
- 2025-03-04北京东胜亚电气发布了新的自控设备PLC柜
- 2025-03-03未来电气自动化的核心技术挑战主要体现一下几个方面
- 2025-02-26下面是关于plc控制柜的功能特点、应用范围和主要构成做详细介绍
-
电解水制氢PLC测控系统
电解水制氢PLC测控系统测控系统中安装有温度变送器、压力变送器、差压变送器、流量变送器采集生成过程的数据、各变送器 通过电缆连接到系统控制器(计算机控制中心),系统控制器可以是微型计算机或可编程控制器 -
采暖控制系统
采暖控制系统主要包括恒温控制和智能控制两种类型,具体应用会根据使用场景和需求有所不同。 -
环保设备控制系统
环保设备控制系统是指用于控制和监测环保设备运行状态的系统,主要包括传感器、执行器、控制器等硬件设备以及相应的软件算法。其核心功能是实时监测环境参数并自动调节,以确保设备的稳定运行和环境保护的效果。 -
空调机组控制系统
空调机组控制系统是一种用于调节室内温度、湿度和空气流动的先进电子设备,广泛应用于家庭、办公场所及商业场所等多种环境。以下是对空调机组控制系统的详细介绍。



