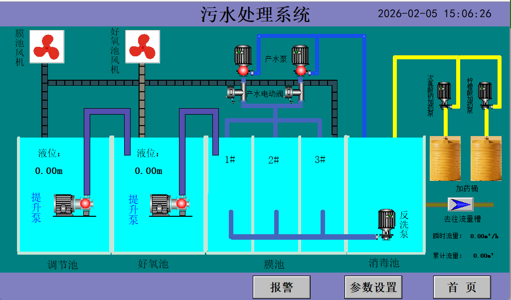
污水处理厂自动化控制系统
- 发表时间:2026-02-05
- 来源:网络
- 人气:
污水处理厂自动化控制系统是北京东胜亚电气技术有限公司结合 15 年 + 电气成套经验与工业自动化技术沉淀,自主研发的集散式监控系统。公司依托工业自动控制系统装置制造资质,整合高自动化检测仪表与新工艺设备,将 PLC 控制、智能传感、云计算技术深度融合,已在水处理、环保等领域实现成熟应用,为污水厂提供稳定可靠的自动化控制解决方案。

针对污水处理厂信息化发展不均衡、系统功能不完善、数据共享程度低等行业痛点,北京东胜亚电气技术有限公司提出 “自动化 + 信息化 + 智能化” 三位一体的解决
方案。系统不仅满足基础自动化控制需求,更聚焦污水厂运营管理的数字化升级,通过大数据收集、监控操作与趋势分析,实现数据驱动的科学运营。
主要分三个方面:
数据收集
将单一水厂或数个水厂自动化系统中的仪表读数与运行数据(包含水量、水位、水质、电耗、药耗、设备状态与环境条件等信息)进行远程传输与集中管理,替代人工收
集,减少数据误差,提升信息准确性与实时性,为后续分析决策提供可靠数据支撑。
监控操作
通过中控室集中操控运行设备,结合监控录像与报警系统判断操作模式;依托云计算平台与移动式设备,构建 “现场报警 + 远端监控” 的人机协同模式,实现污水厂
24 小时不间断监控,提升应急响污水处理厂自动化控制系统是北京东胜亚电气技术有限公司结合 15 年 + 电气成套经验与工业自动化技术沉淀,自主研发的集散式监控系统。公司依托工业自动控制系统装置制造资质,整合高自动化检测仪表与新工艺设备,将 PLC 控制、智能传感、云计算技术深度融合,已在水处理、环保等领域实现成熟应用,为污水厂提供稳定可靠的自动化控制解决方案。应效率,降低人工运维成本。
数据分析
以图形化界面呈现运行数据历史趋势,便于直观对比分析;开展水质数据与运行模式、原废水变化的交叉分析;追踪报警处理过程并统计分析,实现故障前兆预警,
为工艺参数调整、设备维护保养提供科学依据。

实现智慧水务给污水处理自动化控制带来的好处
有助于科学的处理污水
污水处理过程复杂多变,传统依赖员工经验的处理模式存在经验难以复制、量化推广难等问题。北京东胜亚电气技术有限公司的智慧水务解决方案,通过数据分析沉淀
治理规律,打破经验局限,实现污水治理的预测、预警,并提供具体操作建议,提升污水处理系统运行的科学性与稳定性,降低运营风险。
有助于实现更精细、更差异化的污水处理
系统可针对不同地区、不同类型的污水(如工业废水、生活污水)定制专属处理方案,满足工业用户对精细、动态监测与管理的需求。依托公司丰富的控制柜定制经验(如水泵控制柜、环保控制柜等),可灵活适配不同场景的污水处理工艺,实现差异化、精准化治理。
智慧污水厂的应用案例
项目名称:北京通州某工业园区污水处理厂自动化控制系统项目
项目产品:污水厂 PLC 控制系统、低压开关柜、变频控制柜、智能仪器仪表、中控室系统、视频监控系统、智慧污水厂运营管理平台系统
项目概况:该项目为工业园区配套污水处理设施,设计日处理污水量 8000 立方米,主要处理园区工业废水与周边生活污水。北京东胜亚电气技术有限公司负责整个自
动化控制系统的设计、设备供应、安装调试及后期运维服务。通过 PLC 组网采集现场仪表、设备工况、能耗等数据,依托智慧运管平台实现水质水量分析、电耗药耗管
理、故障预警等功能,不仅保障了污水处理达标排放,更通过精细化控制降低了运营成本,获得客户高度认可。
项目意义:项目的建成有效解决了园区污水排放问题,避免污水直排对周边生态环境造成破坏,同时提升了园区招商引资硬环境,为地方经济与生态环境协调发展提供了
有力支撑。
污水处理厂自动化控制系统厂家服务与订购
北京东胜亚电气技术有限公司自成立以来,始终以 “优良的器件品质、雄厚的技术力量、诚实的合作态度” 为经营理念。针对污水处理厂自动化控制系统,公司提供全
生命周期服务:
售前服务:专业工程师一对一沟通需求,提供定制化解决方案设计;
售中服务:全程跟进项目进度,提供设备安装指导与调试服务;
售后服务:设立专业客服团队,提供技术咨询、设备维修、系统升级等支持,保障系统稳定运行。
服务热线:13263254312
企业邮箱:1398690415@qq.com
订货需知:因产品使用场景、用户工艺要求不同,如需订购 “污水处理厂自动化控制系统”,请联系公司电气工程师根据实际需求量身定制,公司可提供从方案设计、
设备制造到现场施工的一体化服务。
下一篇:暂无
- 2026-02-05污水处理厂自动化控制系统
- 2026-01-16电气自控控制系统:工业智能化的核心引擎
- 2026-01-06北京东胜亚出口中东国家-沙特项目
- 2025-12-30废气处理控制系统的系统功能
- 2025-12-17客户莅临考察 | 精工品质获高度认可,控制柜与变频柜实力圈粉
- 2025-12-12PLC控制柜自动化控制系统
- 2025-12-12plc控制柜自动化控制系统
- 2025-11-24北京东胜亚电气的温度控制柜在工业中的应用
- 2025-11-12PLC自动化:工业领域的智慧引擎
- 2025-11-032025年10月16日东胜亚电气工程师赴广西东糖迁江糖厂开展设备调试工作
- 2025-10-236台配电柜奔赴山东,开启电力保障新征程
- 2025-10-13如何调试新组装PLC电气控制柜以及PLC内部程序?
- 2025-10-07精准调试变频器参数,赋能工业高效运行
- 2025-09-18PLC控制柜如何安装提高可靠性
- 2025-09-10中央空调控制控制系统项目案例
- 2025-09-01plc控制柜电子元器件布局遵循原则
-
变频柜
-
天津医院新风空调集中控制系统
医疗环境的每一度温差、每一次空气循环,都关乎患者康复与诊疗安全。天津医院引入的新风空调集中控制系统,以“数字化中枢+精细化管控”重构了医院空气环境管理模式,不仅实现了设备运维的降本增效,更以科技力量筑 -
废气处理控制系统的系统功能
废气处理控制系统的主要功能是对工业生产或污水处理过程中产生的废气进行有效的收集、处理和监控,确保废气排放符合环保标准,减少对环境的污染。以下是废气处理控制系统的主要功能:1. 废气收集与输送自动收集: -
软启动柜
(一)用途本公司生产的软起动柜主要用于接收液位控制仪(器)所输出的高、低水位控制信号,控制液泵电动机的自动开起与停止,其控制形式有全压起动、降压起动、软起动、变频控制等。(二)调试与使用方法本系列控制



